PXC/Galera Node Summary¶

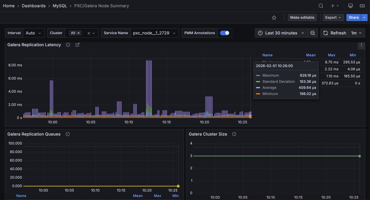
Galera Replication Latency¶
Shows figures for the replication latency on group communication. It measures latency from the time point when a message is sent out to the time point when a message is received. As replication is a group operation, this essentially gives you the slowest ACK and longest RTT in the cluster.
Galera Replication Queues¶
Shows the length of receive and send queues.
Galera Cluster Size¶
Shows the number of members currently connected to the cluster.
Galera Flow Control¶
Shows the number of FC_PAUSE events sent/received. They are sent by a node when its replication queue gets too full. If a node is sending out FC messages it indicates a problem.
Galera Parallelization Efficiency¶
Shows the average distances between highest and lowest seqno that are concurrently applied, committed and can be possibly applied in parallel (potential degree of parallelization).
Galera Writing Conflicts¶
Shows the number of local transactions being committed on this node that failed certification (some other node had a commit that conflicted with ours) – client received deadlock error on commit and also the number of local transactions in flight on this node that were aborted because they locked something an applier thread needed – deadlock error anywhere in an open transaction. Spikes in the graph may indicate writing to the same table potentially the same rows from 2 nodes.
Available Downtime before SST Required¶
Shows for how long the node can be taken out of the cluster before SST is required. SST is a full state transfer method.
Galera Writeset Count¶
Shows the count of transactions received from the cluster (any other node) and replicated to the cluster (from this node).
Galera Writeset Size¶
Shows the average transaction size received/replicated.
Galera Writeset Traffic¶
Shows the bytes of data received from the cluster (any other node) and replicated to the cluster (from this node).
Galera Network Usage Hourly¶
Shows the bytes of data received from the cluster (any other node) and replicated to the cluster (from this node).